不過,位于集中供暖區域的幸運兒們,你知道暖氣在進入你家之前都經歷了哪些環節嗎?熱水是如何供給的?熱力是如何調配和輸送的?用什么手段保證暖氣正常、達標的送到你家呢?我們今天一起來聊聊傳感與測量在供熱系統中的應用。
電磁流量計在供熱系統中的應用
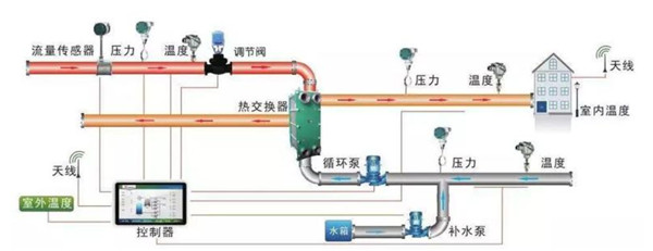
暖氣是怎樣供給的?
熱源站到小區換熱站之間的計量工作都是熱力公司的管轄范疇,作為熱源站和用戶之間的運作單元,對熱量的計量和熱力管路中的水量起著監管和調配的作用,因此流量計的作用就顯而易見。
換熱站是供暖熱水在輸送過程中熱循環的核心場景,一般換熱站會使用板式換熱器,在這其中,電磁流量計通常有兩種用法:

補水系統流量測量
一次、二次供水管網上大多采用分體式電磁流量計。

由于供水管網溫度高,出水管網溫度低,電磁流量計一般安裝在出水管網上。但是有些換熱站由于現場的實際工況環境,只能安裝在供水管網,這就要求電磁流量計要耐高溫;供水管網在出現檢修或其他突發事故時常有負壓現場產生,安裝在供水管網上的流量計要有良好的耐負壓性能。